Анализ ICM-симуляций на постфлопе — непростая задача. Поскольку ICM существенно меняет стратегии на префлопе, начальные диапазоны для постфлоп-спотов могут значительно отличаться от тех, которые были бы в симуляциях Chip EV, что затрудняет сравнение результатов.
Чем агрессивнее действия на префлопе, тем более усиливается этот эффект, что делает анализ 3-бет потов (3BP) особенно сложным. Однако правильно ориентироваться в них также крайне важно, поскольку на кону стоит гораздо больше, чем в сингл-рейз банках (SRP).
В этой статье мы рассмотрим 3-бет поты SB против BTN, где до конца турнира остается 25% игроков. ICM стимулирует более тайтово-агрессивные стратегии, основанные на рейзе или фолде, поэтому 3-бет поты редко оспариваются после флопа. SB против BTN — одна из наиболее распространенных конфигураций, где вы действительно увидите флоп в 3-бет потах, потому что у обоих игроков относительно широкие диапазоны, а наличие позиции у баттона делает колл против 3-бета более привлекательным, чем если бы потенциальный коллер находился вне позиции.
Поскольку стратегия на постфлопе во многом определяется действиями на префлопе, а стимулы на префлопе сильно различаются в зависимости от позиции, мы рассмотрим три различных уровня глубины стека, которые стратегически отличаются друг от друга, главным образом из-за того, как часто они побуждают малого блайнда идти олл-ин после открытия баттона: 20 больших блайндов (часто), 30 больших блайндов (иногда) и 50 больших блайндов (никогда).
В этой статье используется двухэтапный процесс для анализа всех спотов:
- Для начала мы сравним общую стратегию при каждой глубине стека с ее эквивалентом в рамках ICM, чтобы увидеть, насколько значительное давление ICM должно изменить то, что вы могли бы считать «стандартным» подходом к этим ситуациям.
- Затем мы сравним стратегии на разных уровнях глубины стека, чтобы увидеть, как различные стимулы на префлопе приводят к различным стратегиям на постфлопе.
Примечание: Следующие отчеты предоставляют обзор стратегии конт-бета SB против BTN в 3-бет потах при различной глубине стека. Они генерируются с использованием динамического определения размера ставки, что означает, что солвер выбирает один размер ставки (в дополнение к олл-ину) для использования на каждом флопе. Полученная диаграмма показывает процент флопов, на которых солвер предпочитает каждый бет-сайзинг.
Chip EV vs ICM
Уделите немного времени сравнению стратегий cEV и ICM для каждой глубины стека, как показано в сводных отчетах. Что вы замечаете в изменении размера и частоты конт-бета при сравнении симуляций Chip EV и ICM, когда в MTT остается 25% игроков?
Глубина стека: 20bb
cEV:

ICM:

Глубина стека: 30bb
cEV:

ICM:

Глубина стека: 50bb
cEV:

ICM:

При любой глубине стека в симуляциях ICM значительно меньше конт-бетов, чем в их cEV-аналогах. Когда малый блайнд делает ставку в симуляциях ICM, он чаще использует крупные сайзинги, включая олл-ин. Две основные причины этого, по-видимому, следующие:
- Для того чтобы коллировать 3-бет под давлением ICM, баттону нужна более сильная рука. Это означает, что у него меньше шансов, чем в симуляции cEV, флопнуть кучу мусорных рук, которые бы сбросились на конт-бет, получая в позиции шансы 5:1.
- Игра на поздних улицах без позиции особенно опасна под давлением ICM. Это делает небольшие ставки, которые увеличивают банк, не принося при этом значительного фолд-эквити, относительно менее привлекательными, а крупные ставки, которые приводят к значительному фолд-эквити, — относительно более привлекательными, даже при наличии сильной руки.
Отличный пример тому — при глубине 20bb. В симуляции cEV баттон получает на флопе много слабых рук, и его самые худшие руки слабее, чем самые худшие руки малого блайнда. Таким образом, ставка в 25% банка приводит к значительному количеству фолдов, в то время как сильные руки, такие как AA и AK, имеют возможность комфортно брать на себя дополнительный риск, чтобы спровоцировать блеф и лайтовые коллы.
Стратегия конт-бета SB против BTN, cEV, 3-бет банк, 20bb:

В ICM-симуляции у баттона есть явное спектральное преимущество в аспекте нижней части диапазона. Солверу разрешено использовать сайзинг в 25%, и на месте SB он действительно использует этот размер. Однако половина конт-бетов SB все еще являются пушами (125% банка), действие, которое не используется в симуляции cEV. AA и AK в основном пушат, предпочитая зафиксировать свое эквити на флопе, а не принимать на себя дисперсию, играя на будущих улицах.
Стратегия конт-бета SB против BTN, ICM (25% поля):

3-бет банки при глубине 20bb
Префлоп ICM
Диапазоны выхода на флоп значительно отличаются при 20 больших блайндах по сравнению с более глубокими стеками. Это связано с тем, что на опен-рейз баттона игрок на малом блайнде часто пушит и делает 3-бет без использования сайзинга олл-ина в основном с крупными карманными парами, AK и блефами с блокерами.
Ответ SB против мин-рейза BTN, ICM (25% поля), 20bb:

BTN также часто пушит в ответ на 3-бет SB в 5bb, коллируя с узким диапазоном, включающим AA со 100% частотой.
Ответ BTN на 3-бет SB (5bb), ICM (25% поля), 20bb:

В тех редких случаях, когда они разыгрывают 3-бет банк на постфлопе, диапазон малого блайнда будет поляризованным, в то время как у баттона он будет более сжатым, но с несколькими сильными руками-ловушками и очень небольшим количеством слабых рук (несмотря на хорошие шансы банка, давление ICM заставляет BTN в основном пушить или сбрасывать слабые руки на префлопе).
Постфлоп ICM
Баттон часто промахивается по флопу только на самых низких досках, что делает эти текстуры хорошими кандидатами для небольших конт-бетов с высокой частотой. А-хай и K-хай флопы также довольно хороши для малого блайнда, который предпочитает иметь эти блокеры при лайтовых 3-бетах. Таким образом, на этих досках SB может получить много фолдов по низкой стоимости.
Но те же самые руки (Ax и Kx) промахиваются по средним флопам, которые лучше подходят диапазону BTN, вынуждая SB часто чек-фолдить и пушить, если он собирается делать конт-бет.
Стратегия конт-бета SB (сгруппированная по старшей карте флопа) против BTN, ICM (25% поля), 20bb, 3-бет банк:

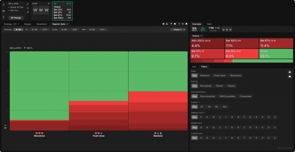
На радужных флопах SB показывает гораздо лучшие результаты, чем на флопах с флеш-дро или монотонных досках, потому что его префлоп-диапазон в основном состоит из разномастных Ax и карманных пар. На монотонных досках SB, по крайней мере, часто получает натсовые дро, но на двухцветных флопах ему приходится нелегко.
Стратегия конт-бета SB (сгруппированная по мастности флопа: монотонный, с флеш-дро, радужный) против BTN, ICM (25% поля), 20bb, 3-бет банк:

Аналогично, у SB не так много скоординированных рук в диапазоне 3-бета. Поэтому он показывает заметно лучшие результаты на нескоординированных флопах.
EV стратегии конт-бета SB (сгруппированное по степени скоординированности флопа) против BTN, ICM (25% поля), 20bb, 3-бет банк:

Стратегия конт-бета SB (сгруппированное по степени скоординированности флопа) против BTN, ICM (25% поля), 20bb, 3-бет банк:

3-бет банки при глубине 30bb
Префлоп ICM
При стеке в 30 больших блайндов SB по-прежнему делает несколько пушей, но гораздо чаще прибегает к 3-бетам без олл-ина, чем при 20 больших блайндах (и использует больший размер 3-бета, чтобы отбить у оппонента желание коллировать). Его диапазон 3-бета не так сильно ориентирован на разномастные А-хай, поскольку больше карманных пар, одномастных рук и разномастного бродвея становятся привлекательными для 3-бета, нежели для пуша. У SB также узкий диапазон колла, который обычно включает несколько одномастных рук, которые в противном случае стали бы 3-бетом.
Ответ SB против мин-рейза BTN, ICM (25% поля), 30bb:

Поскольку блайндам сложнее пушить против открытия баттона, он открывается гораздо шире, почти 45% рук, в отличие от ~37%, которые он открывал при глубине в 20 больших блайндов. Диапазон колла 3-бета BTN в основном сосредоточен вокруг одномастных рук, хотя он также включает в себя несколько разномастных бродвейных комбинаций и, опять же, карманные тузы со 100% частотой.
Ответ BTN на 3-бет SB (6bb), ICM (25% поля), 30bb:

Постфлоп ICM
Флопы с младшими картами по-прежнему лучше всего подходят для конт-бета, за ними следуют А-хай флопы. Однако, поскольку в диапазоне колла баттона стало больше разномастного бродвея, К-хай флопы отныне являются одними из худших для конт-бета! Немного большие стеки в целом значительно снижают частоту конт-бета игрока вне позиции и усиливают предпочтение более крупным размерам ставок.
Стратегия конт-бета SB (сгруппированная по старшей карте флопа) против BTN, ICM (25% поля), 30bb, 3-бет банк:

Нескоординированные доски по-прежнему являются наиболее часто используемыми для конт-бета, и именно на них малый блайнд чаще всего применяет небольшие размеры ставок.
Стратегия конт-бета SB (сгруппированная по степени скоординированности флопа) против BTN, ICM (25% поля), 30bb, 3-бет банк:

С 30 большими блайндами SB чаще делает 3-бет с одномастными руками, чем при глубине в 20 больших блайндов, но BTN также чаще коллируют с этими руками, поэтому флопы с флеш-дро и монотонные флопы по-прежнему менее выгодны для SB, чем радужные.
EV стратегии конт-бета SB (сгруппированное по мастности флопа: монотонный, с флеш-дро, радужный) против BTN, ICM (25% поля), 30bb, 3-бет банк:

Например, на монотонном флопе J-5-3 солвер предпочитает сайзинг в 67% банка. Сильные руки, с которыми он ставит, в основном являются не флешами, а сетами и оверпарами с флеш-дро, которые больше выигрывают от фолд-эквити, чем готовые флеши. Остальной диапазон ставок включает в себя оверкарты с флеш-дро, руки типа A5, которые флопнули вторую или третью пару, и немало блефов с низким эквити с руками типа K2 и K4 (которые, в отличие от самых худших рук малого блайнда, не блокируют диапазон фолда баттона).
На самом деле, на монотонных досках SB делает конт-беты реже, чем на двухцветных, хотя на монотонных досках у него больше эквити и EV. Это происходит потому, что ставки на монотонных флопах достигают меньшего. Сложнее заставить оппонента сбросить руки со значительным эквити, а это основная цель ставок в ситуациях с высоким давлением ICM.
Визуализация стратегии конт-бета (67% банка) SB (столбчатая диаграмма) на монотонном флопе J-5-3: ось X представляет собой эквити рук диапазона; ось Y указывает частоту конт-бета. Столбцы разной высоты отражают степень агрессивности SB или его пассивность:

3-бет банки при глубине 50bb
При глубине в 50bb у малого блайнда вообще нет пушей на префлопе, что заставляет его чаще делать 3-беты с разномастным бродвеем, с которым он предпочитал пушить при меньших стеках. У него также присутствует широкий диапазон колла, поэтому он чаще 3-бетит со своими самыми младшими одномастными А-хай и К-хай, которые менее эффективны в качестве коллов, чем средние одномастные А/K-хай (и обеспечивают некоторое покрытие борда, когда на флопе появляются низкие карты).
Стратегия конт-бета SB (сгруппированная по старшей карте флопа) против BTN, ICM (25% поля), 50bb, 3-бет банк:

При 50 больших блайндах лучшие флопы для конт-бета — это флопы с высокими картами. На флопах, где SB делает наименьшее количество ставок, чаще всего используются крупные размеры, и эту тенденцию мы наблюдаем при любой глубине стека.
Малый блайнд чаще всего делает ставки на радужных флопах и реже всего на монотонных флопах, несмотря на то, что на флопах с флеш-дро у SB меньше всего эквити и EV.
Стратегия конт-бета SB (сгруппированная по мастности флопа: монотонный, с флеш-дро, радужный) против BTN, ICM (25% поля), 50bb, 3-бет банк:

SB также продолжает ставить меньше и чаще на нескоординированных флопах, хотя разница и не столь заметна.
Стратегия конт-бета SB (сгруппированная по степени скоординированности флопа) против BTN, ICM (25% поля), 50bb, 3-бет банк:

— хороший пример флопа, где малый блайнд реализует крепкую смешанную стратегию между чеком и ставкой. Этот туз на флопе хорош для диапазон малого блайнда, но эта доска также содержит флеш-дро и несколько стрит-дро, что не так выгодно SB (хотя, что важно, малый блайнд часто получает бродвейное дро на флопе).
SB использует довольно поляризованную стратегию ставок, в основном чекая со слабыми комбинациями Ax и хорошими, но не выдающимися парами, такими как KK и KT. Он иногда полублефует, но чаще всего ставит со своими слабейшими руками. Туз на флопе дает SB существенное преимущество в эквити, что делает блеф с нижней частью диапазона прибыльным (а не нейтральным по математическому ожиданию).
Столбчатая диаграмма стратегии конт-бета (67% банка) SB:

После чека, если баттон делает ставку, SB пушит с некоторыми сильными дро, такими как QJ с ♥, и большинством своих двух пар, которые сильны, но уязвимы перед плохими тернами. В основном SB слоуплеит сеты и натсовые флеш-дро, поскольку они менее уязвимы. Примечательно, что SB форсирует фолды от многих слабых Ax без ♥, когда BTN использует сайзинг в 100% банка на чек SB.
Столбчатая диаграмма стратегии SB против ставки 100% банка BTN:

Заключение
ICM кардинально меняет стимулы на префлопе при любой глубине стека.
Повышенная премия за риск побуждает баттон делать 4-бет или сбрасывать свои самые слабые руки, что приводит к гораздо более сильному диапазону колла, чем в симуляциях Chip EV. Это дополнительное фолд-эквити стимулирует более лайтовые 3-беты с малого блайнда, часто с разномастными руками с хорошими блокерами.
В результате, на постфлопе в 3-бет поте в симуляции ICM диапазон малого блайнда слабее, чем в симуляции Chip EV, а у баттона — сильнее. Поскольку у баттона на флопе гораздо меньше «мусора», чем в симуляции Chip EV, малый блайнд гораздо реже использует небольшие конт-беты. Это приводит к значительно более низкой частоте конт-бетов в целом и более поляризованным диапазонам при ставках.
При любой глубине стека SB чаще делает конт-беты на радужных и нескоординированных флопах. BTN сложнее зацепиться за эти флопы, что приводит к большему фолд-эквити, особенно ценному при давлении ICM. Увеличение банка при игре вне позиции становится более опасным, когда на более поздних улицах могут закрыться различные дро, поэтому SB чаще чек-фолдит и чек-рейзит на флопах с большим количеством дро. На таких бордах SB действительно хочет избегать игры вне позиции на более поздних улицах.
Как чек-фолд, так и чек-рейз с большей вероятностью завершат игру на флопе, чем ставка (особенно небольшая ставка).
Изменения в составе диапазонов 3-бета малого блайнда приводят к несколько иным моделям конт-бетов в зависимости от типа флопа при каждой глубине стека. При 20 больших блайндах малый блайнд чаще всего делает ставки на низких флопах, а также на А-хай и К-хай досках. При 30 больших блайндах К-хай флопы гораздо менее выгодны для него. А при 50 больших блайндах все бродвейные карты на флопе становятся для SB выгоднее, но низкие карты на флопе становятся менее привлекательными.
По мере увеличения глубины стека конт-беты становятся менее привлекательными, поскольку баттону проще коллировать и вынуждать малый блайнд действовать вне позиции на поздних улицах. Поэтому малый блайнд снова чаще чек-фолдит и чек-рейзит.
















